Balancer Hack Drains $116M in Major DeFi Exploit
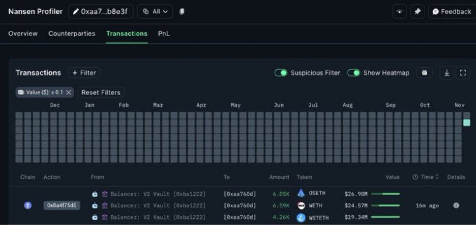
- According to Evan Luthra, Balancer (BAL), a leading decentralized finance protocol, was hit with a devastating $116 million exploit after an attacker discovered a vulnerability in its V2 smart contracts. Blockchain data from Nansen shows the hacker carried out coordinated transactions from Balancer’s V2 Vaults, draining funds across multiple chains in minutes.
- The incident exposed a fundamental risk in DeFi design. Balancer’s V2 architecture links multiple liquidity pools for efficiency, but this interconnection allowed the exploit to spread quickly. As Evan Luthra put it, “The hacker found a bug in how vaults and pools communicate,” manipulating these interactions to siphon funds. Security experts note that while this composability drives innovation, it creates systemic vulnerabilities where one contract flaw can ripple through the entire network.
- The damage was substantial. About $70 million was taken from Ethereum pools, $7 million from Base and Sonic, and $2 million from other chains. The stolen assets included WETH, wstETH, rETH, frxETH, and rsETH—all highly liquid tokens. Nansen’s data reveals the main exploit address (0xd155…8569) moved 6.85k OETH ($26.98M), 6.59k WETH ($24.57M), and 4.26k wstETH ($19.34M) to new wallets before laundering through mixers and bridges. Balancer confirmed no private keys were compromised—this was purely a smart contract vulnerability.

- The hack highlights ongoing DeFi security challenges. While decentralized finance offers open, permissionless markets, it relies entirely on bug-free code. “Evan Luthra warned that “DeFi is powerful, but one small bug can cost millions,” stressing the need for better real-time audits, emergency stops, and isolated protocol layers.
- Balancer has advised all users to withdraw from V2 pools immediately, revoke token approvals through Revoke.cash or DeBank, and watch for suspicious activity on Etherscan or Dune. Investigators are now tracking the stolen funds on-chain in real time.